撰文:1912212.eth,Foresight News
代币巨额解锁总是引发市场不小担忧。
模块化龙头 Celestia 代币 TIA 即将于 10 月 31 日解锁 1.7574 亿枚,若按 6 美元单价算,则解锁价值超 10 亿美元。该解锁数量占其总供应量的 16.3%,占目前流通量的 80.07%。截至发稿,TIA 币价已回升至 6 美元上方,现价 6.16 美元,日涨幅约 3%。
此外,该部分解锁代币中,种子轮、A 轮以及 B 轮的投资者份额就达到了 1.1738 亿枚代币,数额相当巨大。

如此庞大的解锁,引发市场广泛关注,VC 们会不会解锁即抛售?会不会出现币价大回调?成为市场普遍关心的问题。
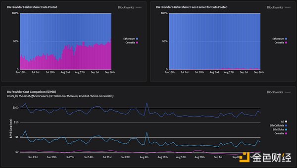
自 Celestia 开创模块化概念以来,备受市场关注和热议。Celestia 专为数据可用性网络(DA)而设计的模块化基础设施,与目前业内最大的 DA 层以太坊主网相比,它可将数据成本降低 99.9%。

据 Blockwork Research 数据显示,截止 9 月中旬,其数据发布比例就已创下 57%,其产生费用仅 243 美元,为以太坊主网费用的 1%。自主网启动以来,Celestia 已支持 20 多个 Rollups 部署。
截止今年 10 月,Celestia 目前最大的吞吐量为 2MB/12 秒,即 0.167MB/s。也正因如此,近日,Celestia 的核心开发社区公布路线图,将大规模扩大器数据吞吐量,目标是 1GB。
在代币大额解锁前,项目方公布路线图以及融资消息,往往对币价稳定起到一定提振作用。
Celestia 一开始的融资之路并不顺利,2019 年多次被投资人拒绝。在模块化叙事以及协议站稳脚跟之后,2022 年 10 月,Celestia 完成 5500 万美元融资。2024 年 9 月,Celestia 基金会再次完成 1 亿美元的融资,多位明星机构跟投加注。融资消息公布之后,TIA 一度当日暴涨 24%,冲至 6.5 美元上方。
不过就在社区为其欢呼之时,投资人 Sisyphus 透露,其融资其实是基金会几个月前与多家机构直接达成的一笔场外交易,当时融资估值为 35 亿美元,这些代币份额可能会在 10 月份迎来解锁。Sisyphus 还补充表示,如果机构们能够以 7.5 美元的价格出售全部解锁资产,他们就能实现盈亏平衡。
短时的热潮又重归沉寂。
TIA 自模块化热潮叠加大行情下,自去年年末的 2 美元附近升至 21 美元上方。随后不断阴跌,最低下弹至 4 美元下方,现已回落至 6 美元附近。
通常而言,大额解锁以及解锁份额中团队、投资人的份额较大,都会产生不利影响。社区参与者在所谓的反 VC 浪潮中,会自然而然地认为,一旦解决,VC 将会毫不留情马上抛售。
代币巨额解锁的消息会在将一个月前就开始广泛传播,并在两至三周的时间,市场开始为这些消息做准备。彷徨犹豫的资金,往往会在临近解锁的数周开始调整仓位,以防止出现大幅波动。
Messari 在一份研究报告中就指出,超 5% 的流通供应量解锁会显著影响代币表现,且在解锁事件前后 7 天内,代币价格表现较差。
那么这次 TIA 解锁又会如何?
知名多头 Placeholder 合伙人 Chris Burniske 就曾在推文上为 TIA 分析道,将会有部分投资者在 TIA 涨起来的时候,后悔没有在 5 美元下方买入。Chris 曾在 2022 年年末 SOL 跌至 10 美元以下时大单买入,并摇旗呐喊,在牛熊判断上也因正确度,因而声名大噪。
在长推中,Chris 表示 TIA 大额解锁的负面利空被严重夸大。
Celestia 的生态系统仍在不断发展,意识形态坚定且多元化的开发者充满热情;让其想起了早期的比特币、以太坊以及 Solana。
那些所谓获得解锁代币的「邪恶 VC」,不太可能在 10 月就清仓卖出,因为他们看到其团队的生态系统正不断壮大,且 TIA 的许多最大支持者,并不像很多人所说的那样注重短期利益。
当解锁发生时,市场可能会意识到抛压远小于这些空投的预期,如果多头之前没有被爆仓,那么空投就可能会爆仓。
那些被边缘化以及担心解锁而犹豫不决的买家,会在看到价格积极走势之后,因不确定减少,开始采取「购买」行动。
Chris 还提到过往周期中,SOL 也曾在 2020 年 12 月,解锁了总供应量的 80%。虽然在解锁之后迎来回调,但 SOL 在 2021 年又再次暴涨超 100 倍。不过也有人表示怀疑,Blankless 创始人 David Hoffman 评论道「不确定挑选 2021 年表现最好的标的来对比,是否真的合适。」

目前看,TIA 能否复制 SOL 上涨之路有待两说,不过若解锁后币价未出现大幅下跌并稳定于区间范围,无疑对后续走势有积极影响。
目前,在主流交易所中,如币安 TIA 的活期理财年化收益高达 14.36%,Bybit 上则是 11%,而 OKX 上的活期年化也在 20% 附近上下。
链下收益相对不错,那链上呢?以 Stride 为例,其年化收益达 9.45%,Keplr 钱包则达到 10.61%。高额的年化率,再加上市场普遍预估整处于新一轮牛市的开端之时,部分资金可能仍会选择质押并等待。
值得一提的是,前诸多模块化概念项目,均向 TIA 链上质押者发放空投,若后续历史再次重演,可能再次吸引部分质押资金。
当我们不太确信会发生什么的时候,回望过去发生的历史,不失为一种办法。
热门公链 SUI 于 10 月 1 日,解锁约 6419 万枚代币,价值约 1.2 亿美元。解锁的代币份额中,投资人解锁的代币就达到 3916 万枚,其份额占据解锁总额的一半以上。

不过 SUI 并未出现大幅波动,当日从 1.93 美元跌至 1.65 美元,跌幅仅 0.97%。虽然后续也有部分回调,但价格走势却极其强劲,在解锁后的一周后,即 10 月 13 日,甚至创下了 2.368 美元的历史新高。
另一 MOVE 系公链 APT 也曾于 10 月 12 日解锁 1131 万枚代币,价值约合 1 亿美元,其中投资者解锁 281 万枚。

市场价格表现当日不跌反而暴涨 16.55%,一度冲至 10 美元附近。10 月 22 日,APT 币价升跃 11 美元上方,创下 2024 年 5 月份以来新高。
即便连长期萎靡不振的二层代币赛道 ARB,也在解锁后微涨,并未出现所谓的大跌。ARB 于 10 月 16 日解锁 9265 万枚代币,价值约合 4940 万美元。

解锁当日以及次日,ARB 迎来共计 3.7% 左右的下跌幅,从 0.58 美元跌至 0.54 美元,很快后续三连涨币价上涨至 0.6 美元上方。
大额代币解锁后代币的表现往往受多方面因素综合影响,比如赛道、解锁份额、生态发展、项目进度、社区氛围等。当然,整个市场行情的趋势是向上还是向下,也对价格影响相当大。熊市期间,买盘较弱,大额解锁的负面利空会造成不小抛压。不过一旦市场回到在牛市,代币解锁即暴涨的例子,并不少见。投资者需综合分析判断,才能把握市场机会。