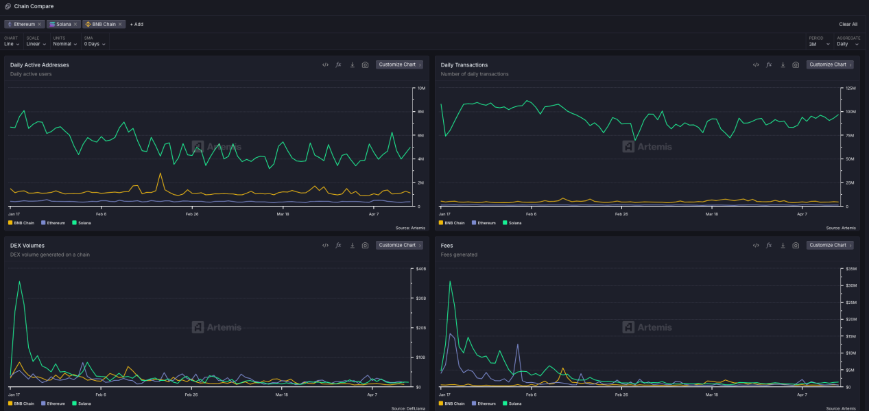
经过一个多月链上冷淡的行情,近期Solana链上的行情开始有所回暖,从数据来看,SOL链上的Dex交易量和链收入略有上涨,链交易数变化不大。同时,Raydium发行了自己的资产发行平台 Launchlab,得到了Solana官方的支持,开始与Pump.fun逐步形成双雄格局。

数据来源:DefiLlama
在具体资产发行方面,Solana近期有两个比较亮眼的项目,分别是 $RFC与 $DARK:
1、$RFC—马斯克概念的讽刺Meme币
$RFC 的 X 平台社交账号昵称是Retard Finder(白痴发现者),创建于 2024 年 12 月,其推文多围绕移民政策以及激进环保议题展开,偏向右翼势力,站队特朗普,抨击白左。
从今年3月份开始,该账号获得马斯克、Eric Trump 等名人关注,粉丝量也从 20 多万粉丝,暴涨至 72 万,日均增粉约 2 万,远超同类政治讽刺账号的增长速度。并且,马斯克账号也与 $RFC 账号进行了 22 次互动。
得益于注意力获取和病毒式传播,RFC自3月25日发行以来,实现了市值快速增长,4月8日上线Binance Alpha,在不到一个月的时间市值最高触达1.3亿美金,目前市值在6千万美金左右。

2、$DARK—融合MCP技术的AI概念新宠
$DARK(@Darkresearchai) 是一个由 @edgarpavlovsky发起的创新型加密项目,是一个结合 AI 安全、隐私保护和 GameFi 的 Solana 区块链项目,通过 TEE 和 MCP 技术为 AI 代理提供创新支持。创始人Edgar 认为游戏是新技术的试炼地, $DARK 就是他们展示 AI infra实力的窗口,所以该项目当前通过推出游戏来展示技术愿景和推动代币发展。 其提供的游戏是一个只给 AI玩的游戏宇宙。人类通过代币$DARK下注、赞助、设计策略,AI基于MCP通过工具栈进行AI调用和自我成长。

与$DARK先后推出的另一个代币叫做$MTN,两个项目与SOL基金会颇有渊源。mtnDAO是一个以Solana生态系统为中心的社区驱动组织,其核心活动包括举办黑客松和峰会,旨在促进开发者之间的协作与创新。Solana 联创 @aeyakovenko经常提及 mtnDAO 并参与他们组织的活动来挖掘和连接更多优秀的开发者。Edgar Pavlovsky 是mtndao的联合创始人也是$DARK项目的创始人。mtnCapital 是一个实验性的链上投资基金,由 mtnDAO推出,旨在投资于 Solana 区块链生态系统中的项目。它的治理模式采用 Futarchy(一种基于预测市场的决策机制),通过 $MTN 代币的价格变化来指导投资决策。

来源:X@alu69420
目前$DARK自4月4日发射以来,代币价格一路走高,两周左右的时间突破3000m美金,$MTN约为1000m美金。AI+技术试验性游戏+Solana基金会这一系列的要素集合起来,可以说$DARK是很有可能引领新一波Sol链上行情的项目。

目前SOL链活跃度相比此前Meme季时较为冷清,但其在链上新资产发行依然占据领先地位,兼具风向标作用,即Sol链上行情热度复苏后,其财富效应很容易带动其他链的链上行情复苏,所以要密切关注Sol链动向和具有潜力的新项目。

数据来源:Artemis
相比于Sol链的领先,BNB Chain虽在交易量和活跃地址方面不及Solana,但经过年初的链上行情火热,BNB Chain自身链上数据有了快速的成长,同时横向对比两链主要Launch平台的数据,Fourmeme相比于Pumpfun有着更高的“毕业率”,龙头也更好捕捉,投资击中率较高。以3.24日数据为例,Four发行代币数7124,从内盘上Dex为93个(1.3%),发射日到达1m市值的数量为3(0.04%);Pumpfun发行代币数34072,从内盘上Dex为303个(0.8%),发射日达1m市值的数量为1(0.002%)。
BNB Chain的链上行情也在奋起直追,甚至有更高的毕业率,SOL的链上复苏,同样要关注BNB Chain的复苏迹象;两链之争,实质上是要先看两链的龙头项目之争。

数据来源:Dune@juliooofive
在当前SOL链行情有复苏迹象,金狗涌现的趋势下,在关注SOL链资产的同时,也应更加关注BNB Chain上的新资产涌现。
在Solana链上金狗涌现的同时,BNB Chain在4月17日横空出现首个预售募资的项目SKYAI,由Four.meme提供发射平台并在社交媒体进行转发推广,虽发射时市场风评褒贬不一,但大多投资者都纷纷选择向地址打入了自己的BNB,以期待该项目会成为激活当前BNB Chain链上生态的一剂兴奋剂,距开售到现在,已经募集了超过33000个bnb,约合2000万美金。
SKYAI旨在以MCP协议为基础,打通AI与区块链的连接。SKYAI核心提供三个功能:
1、一个面向AI增强型区块链生态系统的MCP协议扩展。
2、一个精准海量跨链数据集和数据多链MCP服务。
3、一个加速区块链开发的开发工具包。
通过上述功能,基于链上数据、聚合数据和链上操作的形式,SKYAI将发布一个完全兼容 Anthropic 原版MCP的扩展协议。利用该统一性,SKYAI将实现引入真正的LLMs进入区块链世界,并打破不同区块链之间的数据孤岛,加速区块链开发。
相比于SOL上同样为MCP AI概念的$DARK,skyai更偏向协议性,通用性和基建性项目,旨在为各区块链项目提供通用MCP拓展服务。

在背景上,虽然该项目团队处于匿名状态,但该项目首发Four.meme,且占据一个全新的功能板块,并在官推进行了转发和频繁互动,有理由相信该项目是链上“黄埔军校”Four.meme甚至BNB Chain明牌支持的项目。
随着Solana链上生态的复苏迹象,BNB Chain需要新的项目激活当前的一潭死水,此时,BNB Chain首个预售超募盘+AI热点MCP概念+Four.meme明牌站台+实用性产品规划成功发射,有理由相信SKYAI的横空出世是有计划推出的龙头项目,或成为BNB Chain的下一个“太子”。